A business driven by performance
Grow with yourpeople
Empower your team, elevate your leadership, and create impact that lasts — efficiently.





No more time waisting.
Know who is truly contributing to the growth of the company vs not. Less meetings and more clarity.
JustScore keeps track of the actions and behaviours that matter.
Benefits for HR & Business
Make strategic decisions with real performance data

“We no longer waste our time and money on performance reviews.”
Underperformance and misalignment can cost. Save up to 700 hours a year in review admin, improve retention by 25–30%, and turn feedback into measurable business outcomes.
Build a culture that performs — profitably.

"We build a high-performance culture — fast and efficiently."
Don’t get chased or fill a form again. JustScore can generate your performance reviews updates in minutes.
We have every format/ template you need. We know everybody hates performance reviews season - it takes hours away from your work and you never see the benefits. JustScore applies AI to fix this.

"Now we can make tough decisions with higher confidence - faster."
Promotions, hiring, and letting go decisions are made with more clarity.
JustScore backs your decisions with data everyone trusts. Remove bias and inaccurate memory-based information to make important decisions.
No one wants to use HR tools.
Your people are tired of implementing HR new softwares, because current tools are made for HR, not for them. JustScore is designed for managers.
With JustScore,
you’ll see insights for your teams and individuals.
AI-generated Performance Reviews
Get personalised, data-driven reviews anytime — quarterly, half-year, or annual — built from your real performance data.
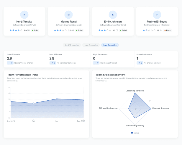
Performance Summary
A clear snapshot of performance for any period — quarterly, half-year, or annual — updated automatically as new scores come in.
Performance Trend
Monthly performance rating over time, showing improvement patterns and consistency.
Top Scored Actions
Highest rated performance actions showcasing key strengths and excellence areas.
Lower Scored Actions
Actions with lower ratings that represent opportunities for growth and development.
Skills Assessment
Performance across key skill dimensions compared to team averages.
Top 3 Key Strengths
Opportunities that will help elevate performance and increase effectiveness.
Top 3 Areas for Improvement
Individual consistently performs at a high level and delivers strong results.


